NG¼¯ÍÅ

G1xinwenliebiaobannerpc.jpg G1xinwenliebiaobannerpc-274.jpg

2024/10/13

ÖØ°õ£¡NG¼¯ÍÅHiaIDM×ʲúÈ«ÉúÃüÖÜÆÚÖÇ»ÛÖÎÀíϵͳè­è²ÁÁÏà2024Ò×Åɿ͹¤ÒµÆ·Õ¹ÀÀ»á


2024Äê10ÔÂ11-13ÈÕ£¬£¬ £¬£¬£¬£¬Ò×Åɿ͹¤ÒµÆ·Õ¹ÀÀ»áÔÚÄϾ©¹ú¼Ê²©ÀÀÖÐÐÄÊ¢·Å×ݰ졣 ¡£¡£¡£¡£¡£¡£NG¼¯ÍÅÊÜÑû³öϯ´Ë´ÎÕ¹»á£¬£¬ £¬£¬£¬£¬Îª¿í´ó¹ÛÖÚ´øÀ´ÁË×ÔÖ÷¿ª·¢µÄHiaIDM×ʲúÈ«ÉúÃüÖÜÆÚÖÇ»ÛÖÎÀíϵͳ£¬£¬ £¬£¬£¬£¬ÒÔ×°±¸×ʲúÔËÐпµ½¡¼à²âÕï¶ÏÊý¾ÝΪÒÀÍУ¬£¬ £¬£¬£¬£¬ÒÔ¶àά¶ÈÊý¾Ýͳ¼Æ¡¢´óÊý¾ÝÕï¶ÏÆÊÎö¡¢Õ¹ÍûÐÔά»¤½¨æÅºÍÔËάЧÂÊÌáÉýÓÅ»¯ÎªÀú³Ì£¬£¬ £¬£¬£¬£¬ÊµÏÖ½«¹¤³§×°±¸¿µ½¡Êý¾ÝºÍ×ʲúÐÔÄÜÆÊÎöת±äΪÌáÉýÔËÓª¼¨Ð§µÄÊýÖÇ»¯È«ÉúÃüÖÜÆÚÖÎÀí£¬£¬ £¬£¬£¬£¬Ö§³Öʯ»¯¡¢»¯¹¤¡¢µçÁ¦¡¢ÓÍÆø¡¢¿óÒµ¡¢ÖÆÒ©µÈÐÐÒµµÄÇå¾²ÎȹÌÔËÓª£¬£¬ £¬£¬£¬£¬ÖúÁ¦ÆóҵʵÏÖ×ʲúÐ§ÒæºÍ¾­¼ÃÐ§ÒæµÄ˫Ӯ¡£ ¡£¡£¡£¡£¡£¡£




¡°¿ì¡¢×¼¡¢È«¡±

¹¹½¨×ʲúÈ«ÉúÃüÖÜÆÚÖÇ»ÛÖÎÀíÐÂģʽ



Ä¿½ñ£¬£¬ £¬£¬£¬£¬¹Å°åµÄ×°±¸ÖÎÀí·½·¨Ö÷ÒªÒÀÀµÈ˹¤Ä¥Á·£¬£¬ £¬£¬£¬£¬ÖÎÀíÁ÷³ÌÖØ´óÎÞÐò£¬£¬ £¬£¬£¬£¬ÎÞ·¨¿ìËÙÊµÊ±ÕÆÎÕ×°±¸ÐÅÏ¢¼°Êý¾Ý£¬£¬ £¬£¬£¬£¬ÄÑÒÔÕ¹ÍûÖÖÖÖDZÔÚÒþ»¼ÎÊÌ⣬£¬ £¬£¬£¬£¬µ¼ÖÂÖÎÀíÔËά±¾Ç®¾Ó¸ß²»Ï¡£ ¡£¡£¡£¡£¡£¡£ÔÚÏÖ½×¶ÎÇ¿ÁÒµÄÊг¡¾ºÕùÖУ¬£¬ £¬£¬£¬£¬¹ØÓÚÏëÒªÍÑÓ±¶ø³öµÄÆóÒµ¶øÑÔ£¬£¬ £¬£¬£¬£¬Ê×ÏÈҪ˼Á¿µÄÊÇÔõÑù¹¹½¨Öǻۡ¢¸ßЧ¡¢¾­¼ÃµÄÈ«ÉúÃüÖÜÆÚ×ʲúÖÎÀíϵͳ£¬£¬ £¬£¬£¬£¬¡°¿ì¡¢×¼¡¢È«¡±µØÖª×ãÈÕÒæÔöÌíµÄ×°±¸ÖÎÀíÐèÇ󣬣¬ £¬£¬£¬£¬´Ó¶øÊÍ·ÅÉú²ú´´Ð§Ç±Á¦£¬£¬ £¬£¬£¬£¬ÕÆÎÕÊг¡¾ºÕùÏÈ»ú¡£ ¡£¡£¡£¡£¡£¡£


ƾ֤ÐÐÒµ×ʲú×°±¸ÖÎÀíÏÖ×´£¬£¬ £¬£¬£¬£¬NG¼¯ÍÅÆð¾¢ÏìÓ¦Óû§ÖÇÄÜ»¯×ªÐ͵ÄÐèÇ󣬣¬ £¬£¬£¬£¬ÇãÁ¦´òÔìÁ˾߱¸¸ßÊý¾Ý¡¢¸ß¿ª·ÅÐÔ¡¢¸ßË¢ÐÂÖÜÆÚµÄHiaIDM×ʲúÈ«ÉúÃüÖÜÆÚÖÇ»ÛÖÎÀíϵͳ£¬£¬ £¬£¬£¬£¬ÊµÏÖ×°±¸¹ÊÕÏÕï¶ÏÓëά»¤¡¢Õ¹ÍûÐÔά»¤¡¢ÖÇÄÜÎÊ´ð¡¢¼¯ÖÐÖÎÀíÓÅ»¯µÈ¹¦Ð§¡£ ¡£¡£¡£¡£¡£¡£



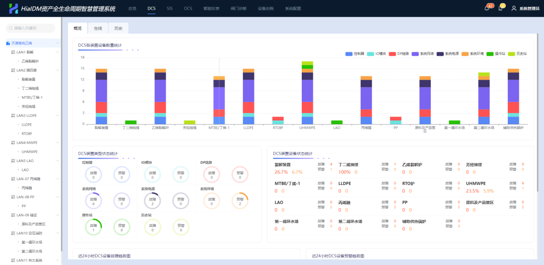
¸Ãϵͳ²¼ÊðÓÚNG¼¯ÍÅHiaPlantOSÊý¾Ýƽ̨µ××ù£¬£¬ £¬£¬£¬£¬¿ÉÊÕÂÞÉú²ú¿ØÖƲãDCSϵͳ¡¢SISϵͳ¡¢OCSϵͳ¡¢ÖÇÄÜÒÇ±í¡¢·§Ãŵȶà×°±¸ÊµÊ±Êý¾Ý£¬£¬ £¬£¬£¬£¬²¢Í¨¹ýͨѶЭÒéÖ§³ÖµÚÈý·½¿ØÖÆÏµÍ³µÄÊý¾Ý½ÓÈ룬£¬ £¬£¬£¬£¬Ò²¿Éͨ¹ýÐźÅת»»Æ÷Ö§³ÖÆäËûϵͳÒÇ±í·§ÃÅÊý¾Ý½ÓÈë¡£ ¡£¡£¡£¡£¡£¡£Í¨¹ýÊÕÂÞ¡¢Í³¼Æ¡¢ÆÊÎö¡¢Õï¶Ï¡¢½¨Òé¡¢ÓÅ»¯¡¢Õ¹ÍûµÈÊý¾Ý´¦Öóͷ££¬£¬ £¬£¬£¬£¬ÆÆ³ýÐÅÏ¢¹Âµº£¬£¬ £¬£¬£¬£¬Ìá¸ßÆóÒµÊý¾ÝÖÎÀíˮƽºÍ×°±¸ÔËάÖÎÀíÄÜÁ¦£¬£¬ £¬£¬£¬£¬ÇÐʵÌáÉýÔËÓª¼¨Ð§£¬£¬ £¬£¬£¬£¬Íƶ¯ÆóÒµÉú²úÔËÓªÖÎÀíÏòÊý×Ö»¯¡¢±ê×¼»¯¡¢¿ÉÊÓ»¯¡¢ÖÇÄÜ»¯Æ«ÏòÂõ½ø¡£ ¡£¡£¡£¡£¡£¡£




¿ì

Êý¾ÝË¢ÐÂÖÜÆÚ×î¿ì¿É´ï3Ãë


ϵͳ½ÓÄɏ߯µÖÜÆÚÊý²É²¢ÉèÖøßÐÔÄÜЧÀÍÆ÷£¬£¬ £¬£¬£¬£¬Êý¾ÝË¢ÐÂÖÜÆÚ×î¿ì¿É´ï3Ã룬£¬ £¬£¬£¬£¬µ¥ÏµÍ³Ö§³Ö°ÙÍò¼¶ÒDZíÊý¾ÝÊÕÂÞ´æ´¢¡£ ¡£¡£¡£¡£¡£¡£×°±¸ÔËÐÐÐÅÏ¢¶àƽ̨²¼Ê𣬣¬ £¬£¬£¬£¬²¢ÔÚÒÆ¶¯¶Ë¾ÙÐÐչʾ£¬£¬ £¬£¬£¬£¬×°±¸×´Ì¬ÐÅÏ¢ºÍϵͳָÁîÊý¾ÝʵʱÏìÓ¦½»»¥£¬£¬ £¬£¬£¬£¬Öª×ãOT×°±¸ºÍITϵͳÉú²úÊý¾ÝºÍ״̬Êý¾ÝµÄʵʱÊÕÂÞ¼°×ª»»¡£ ¡£¡£¡£¡£¡£¡£




×¼

×°±¸Õ¹ÍûÐÔά»¤¸ü¾«×¼¸ßЧ


NG¼¯ÍÅHiaIDM×ʲúÈ«ÉúÃüÖÜÆÚÖÇ»ÛÖÎÀíϵͳÄܹ»×¼È·¸ßЧµØÊµÏÖÒªº¦Éú²ú×°±¸ÉèÊ©µÄÈ«ÉúÃüÖÜÆÚ¼à¿ØÓëÖÎÀí£¬£¬ £¬£¬£¬£¬ïÔÌ­·ÇÍýÏëÍ£»£»£»£»£»ú£¬£¬ £¬£¬£¬£¬°ü¹Ü×°±¸µÄÇå¾²¡¢Îȹ̡¢¸ßЧÔËÐС£ ¡£¡£¡£¡£¡£¡£


ʵʱÏÔʾװ±¸¹ÊÕÏͳ¼ÆÐÅÏ¢¼°×°±¸¿µ½¡¶È

×°±¸¹ÊÕÏÔµ¹ÊÔ­ÓÉÆÊÎö¼°¹ÊÕϽâ¾öÒªÁ콨Òé

×°±¸¹ÊÕÏAI¸ß¼¶Õï¶Ï¼°ÖÇÄÜÎÊ´ð

×°±¸ÖÎÀíÕ¹ÍûÐÔά»¤ÍýÏ뽨Òé

OCS¹¤Òµ¹â×ÜÏß¿ØÖÆÏµÍ³ÏÖ³¡

iDTU×°±¸ÔËÐÐ״̬һÀÀÕÆÎÕ





È«

¶àά¶È¡¢¶àÖÖÀà×°±¸×ʲúÖÎÀíÓÅ»¯


¿ØÖÆÏµÍ³È«×°±¸¶àά¶ÈÕï¶ÏÆÊÎö

¸»ºñµÄ×°±¸¿µ½¡Êý¾Ý¼à²â

ÏÖ³¡iDTUµ¥Î»Ã⿪Ïä¶àά»¤¿µ½¡¼à²â

×Ô½ç˵Õï¶Ï±¨±íÓëKPI¿µ½¡ÆÊÎö±¨±í

×°±¸Éè¼Æ¡¢ÖÆÔì¡¢ÔËÐС¢É趨²ÎÊý¡¢

ά»¤ÐÅÏ¢µÈ¶àά¶È×°±¸Ì¨ÕË

È«³§ÒÇ¿Ø×°±¸¡¢Ðýת»úе¡¢ÐÂÎÅ×°±¸¡¢

µçÆø×°±¸¡¢¿ØÖÆ»ØÂ·µÈËùÓй¤³§×ʲúÖÎÀí

ÆóÒµ×°±¸Êý×Ö»¯Éè¼Æ¡¢Êý×Ö»¯ÖÆÔì¡¢

Êý×Ö»¯½»¸¶Êý¾Ý½ÓÈëÆ½Ì¨



NG¼¯ÍÅÒÀ¸½ÔÚ¹¤Òµ¿ØÖƺÍ×°±¸ÖÎÀíÁìÓòµÄÉîÖ¿ÂÄÀú£¬£¬ £¬£¬£¬£¬Äܹ»ÎªÓû§Ìṩ¶¨ÖÆ»¯µÄÕûÌå½â¾ö¼Æ»®¡¢Îȹ̿ɿ¿µÄ²úÆ·ºÍÈ«ÉúÃüÖÜÆÚµÄЧÀÍ£¬£¬ £¬£¬£¬£¬ÖúÁ¦Ç§ÐаÙÒµÌáÉýÖÎÀí¿ØÖÆË®Æ½ºÍÓÅ»¯¾öÒéÄÜÁ¦£¬£¬ £¬£¬£¬£¬Îª¹¤Òµ¸ßÖÊÁ¿Éú³¤´´Á¢¸ü¶à¼ÛÖµ¡£ ¡£¡£¡£¡£¡£¡£

»ñÈ¡×îеÄÐÐÒµ¼Æ»®Óë°¸Àý

ͨ¹ýµç»°¡¢µç×ÓÓʼþÁªÏµNG¼¯ÍÅ£¬£¬ £¬£¬£¬£¬ÒÔ½â¾öÄãµÄÀ§ÈÅ

¡¾ÍøÕ¾µØÍ¼¡¿¡¾sitemap¡¿